多浦兰新型节能干燥设备,配套空压机使用。有效去除空压机水分。无动力节能干燥机。快速除水。
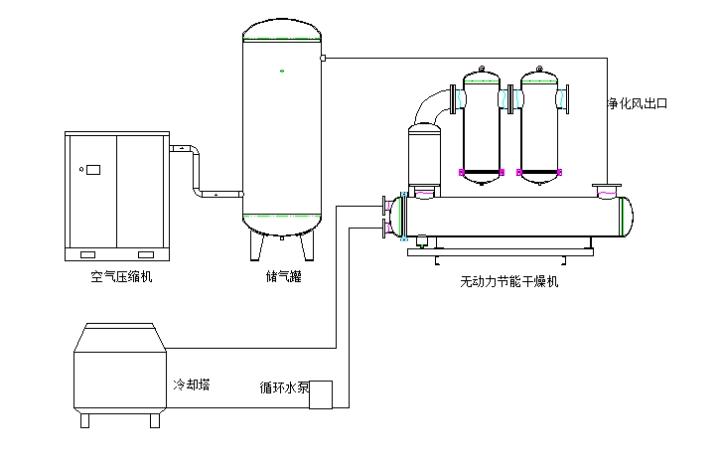
这是一种采用循环水强制对压缩空气降温除湿的工作原理,对压缩空气进行除水,除油的净化干燥设备,它能使压缩空气达到2-10℃的压力露点,得到几乎纯净的压缩空气。此配置主要是经过空气压缩机出来的压缩空气含有大量的油分、水分和杂质,通过储气罐进入前置冷却器进行冷却,让压缩空气高温中携带的的油雾水雾经过冷却器后凝结成液态水和杂质沉淀在冷却器底部经过排污口排出。冷却后的压缩空气进入汽水分离器分离出残留的水雾油雾,在经过后置过滤器后置2级过滤器过滤出残余的杂质微油雾,将得到满足需求的压缩空气,最终由后置过滤器输送到用气端。
水动节能干燥机工作原理
压缩空气由储气罐进入超冷却器进行冷却,在冷却的过程中高温气体在与水的冷热交换中降低温度。在这个交换过程中压缩空气中的气态水降低至露点温度,液化经过排污口进入储水器准备集中排放,冷却后的压缩空气带有一定含量的水份流入气液分离器进行分离,分离后的水进入储水器。再经过两个超精密过滤器进行再次净化,从而得到净化空气。净化后的压缩空气流向生产车间。超冷却器,过滤器,分离器产生的冷凝水集中进入到储水器后经过电子式液位零气损排水器排出,在这整个净化过程中不会损耗压缩空气。
如需了解更多详情,欢迎来电咨询:18814831935

